独立站建站第五课:谷歌收录指南如何提交网站和单个页面 张3Phone 379文章 5评论 2025年10月21日15:31:13独立站评论67字数 1225阅读4分5秒2025年10月21日 01 ① 如何提交网站和单个页面收录? 首先,您需要创建一个谷歌账户并登录到Google Search Console (谷歌搜索控制台) 。 在搜索控制台中添加您的网站并验证您对该网站的所有权。添加网站时,您需要验证您对该网站的所有权 ,这将使谷歌知道您是网站的所有者。 以下看图操作,极其简单。 登录域名商,我的域名商是阿里云。 使用“抓取”功能将您的网站提交给谷歌爬虫,以便谷歌爬虫能够访问您的网站并收录其中的页面。在搜索控制台的左侧菜单栏中,选择“抓取”>“网址提交”,然后输入您的网站主页网址并点击“提交请求”。 如何提交SITE MAP操作步骤: 什么是SITEMAP ,具体有什么用,谷歌一下可以找到术语解释。 如果您只想提交某个单独的页面,可以使用“URL检查”功能。在搜索控制台的左侧菜单栏中,选择“URL检查”,然后输入您要提交的页面网址并点击“检查”按钮。如果谷歌爬虫未能找到该页面,您可以点击“请求索引”按钮,请求谷歌爬虫重新访问该页面并进行收录。 谷歌爬虫将访问您的网站并收录其中的页面。请注意,谷歌爬虫的访问和收录时间可能因网站大小、内容更新频率等因素而异。 02 ② 如何使用GA查看自然流量来源,国家和关键词排名? 进入GA账户,并进入网站的报告。 在报告页面的顶部菜单中,选择 “获取数据”并选择“全部流量”。 在 “全部流量”报告中,选择“来源/媒介”报告。在该报告中,可以查看来自自然搜索引擎的流量。 想要查看来自不同国家/地区的自然流量,可以在“受众特征”有国家,性别,等全部信息。 要查看关键词排名和自然流量的表现,请在 “来源/媒介”报告的顶部下拉菜单中选择“关键字”。 如果需要更详细的设备信息,可以使用 “技术”,可以看到用户用什么操作系统,什么设备,以及分辨率。 要查看关键词排名和自然流量的表现,GA4本身并没有关键词的查询,需要提前关联Search console操作如下: 点击“添加”绑定,出现下面绑定成功确认,就可以了。 成功后,回到GA4,点击“库”就能看到Search Console,点击发布你就成功了 在选项栏中有谷歌关键词的选项了。 03 ③ 找出2-3个竞争对手进行研究 ,并总结他们是如何做流量的? 现在正在做的项目,涉及到公司机密,就不展示了。 青山不改绿水长流,今日一别后会有期 我叫张3phone,跨境品牌出海的布道者(自封),对跨境电商亚马逊,ebay运营,Facebook,Instagram,tiktok运营,社群运营都有了解,也做出几个几十万粉丝的TikTok账户,1个马上要过万人的Facebook群组账号,参与2过个世界级品牌的运营,目前在深圳一家最有钱途的跨境电商公司中打螺丝。如果你只是期待小付出大回报,快速变现,缺乏执行力,就不要来了,如果你相信长期主义,那我们一起成长。 微信公众号|端坐霜天 知乎|张3Phone 小红书|端坐霜天 微博|端坐霜天的小孔明 独立站|www.zhang3phone.com 导航站|www.amz945.com 继续阅读 亚马逊AI自动化运营:从RPA抓取到波士顿矩阵分析全闭环 海外实体卡隐藏玩法:私域运营批量申请 WhatsApp 账号指南 (非灰产分享) 2026最值得关注的AI/出海/创业/独立开发/副业博主大合集!共20个,分领域整理,建议收藏 揭秘跨境大佬50元的“云手机”方案:短信自动转发 + 号码精准识别(附配置教程) 复制文章 点赞 登录收藏 https://zhang3phone.com/fifth-lesson-on-independent-website-building-google-indexing-guide-how-to-submit-a-website-and-individual-pages/ 复制链接 复制链接 KM张3Phone 我的微信 微信扫一扫
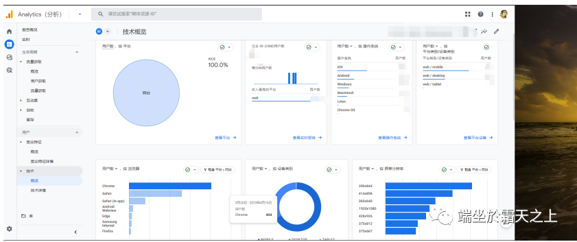
评论